See some of our recent case studies and results
We have experience in various industries and markets and have built a reputation for delivering measurable results while staying ahead of every major shift in search and digital platforms.
We provide transparency for all our clients with regular reporting, clear roadmaps, and a single point of contact so you always know what’s being done and why.
Below are some of the results we can share publicly.
A Multinational Baby Formula Brand
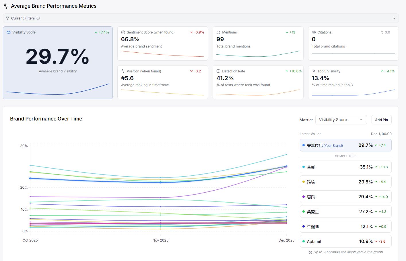
Friso HK - Example of AI share of voice tracking, and strong performance against competitors
Friso HK - "Baby Formula Brand Rankings" (奶粉品牌排行)
Friso MY - "best formula milk for newborn malaysia"
Friso MY - "Best Step 3 Milk for 1–3 Years" (susu step 3 terbaik untuk 1–3 tahun)
Friso VN - "Best milk for newborns" (Sữa tốt nhất cho trẻ sơ sinh t)
Friso MX- "Best anti-reflux milk from 0 to 6 months" (mejor Leche antireflujo de 0 a 6 meses)
























